1. Home
  2. Construction
  3. Dashboard

Admin Dashboard

Dashboard Analytics

In the post pandemic world, keeping track of construction milestones to avert schedule slippages has become all the more essential. Skystruct is a solution crafted with inputs from industry experts and our dashboard embodies all metrics that are vital for your project.

  • Project Analytics
  • Budget Payment and Activity
  • Project Status & days elapsed
  • Project List
  • Cost Breakdown Structure
  • Overall strength for a project
  • Reminders
  • Data Representation

Analytics shows:-

  • the overall project budget.
  • actual cost for the project.
  • the overall material cost.
  • how much bill has been paid.
  • the number of site incidents if any.
  • the RFis where the status is Open.

Project List

  • Displays Project Information: The table provides an overview of ongoing projects, including key details such as project name, duration, budget, and costs.
  • Tracks Project Progress: It shows how many days have elapsed since the project's start and the percentage of time completed.
  • Compares Budgeted vs. Actual Cost: Helps in monitoring financial aspects by comparing the planned budget with actual expenses.
  • Indicates Project Type: Differentiates between different types of projects, such as governmental or private.
  • Shows Project Status: Provides a quick look at the current phase of the project, such as "In Planning", "Ongoing", "In Design", "In Tender", "Under Construction", "Completed", "On Hold" or "Cancelled".
  • Use the button under Action column to switch between services such as Construction, Inventory, Labour & Cost Management.
  • Just select any of the desired services and click on Proceed. You will be redirected to the respective service.

Cost Breakdown Structure

  • Breaks down project costs into categories like Labour, Material, and Equipment.
  • Compares budgeted vs. actual expenses to track spending.
  • Shows cost variance to highlight overspending or savings.
  • Displays percentage contribution of each category.
  • Summarizes total project budget and actual costs.
  • Helps in financial planning and decision-making.

Project Strength

  • Project-wise Strength: Displays workforce assigned per project.
  • Roles & Count: Lists roles (Admin, Engineer, QA/QC) with assigned numbers.
  • Present (P) Count: Number of personnel present.
  • Absent (A) Count: Number of personnel absent.
  • Workforce Monitoring: Ensures adequate staffing for project tasks.

My Reminder

  • Reminder shows any reminders added in Construction.
  • The project for the same is also shown above the reminders. Shows the time and date of the reminder.
  • Once the reminder expires the reminder section will automatically get updated.

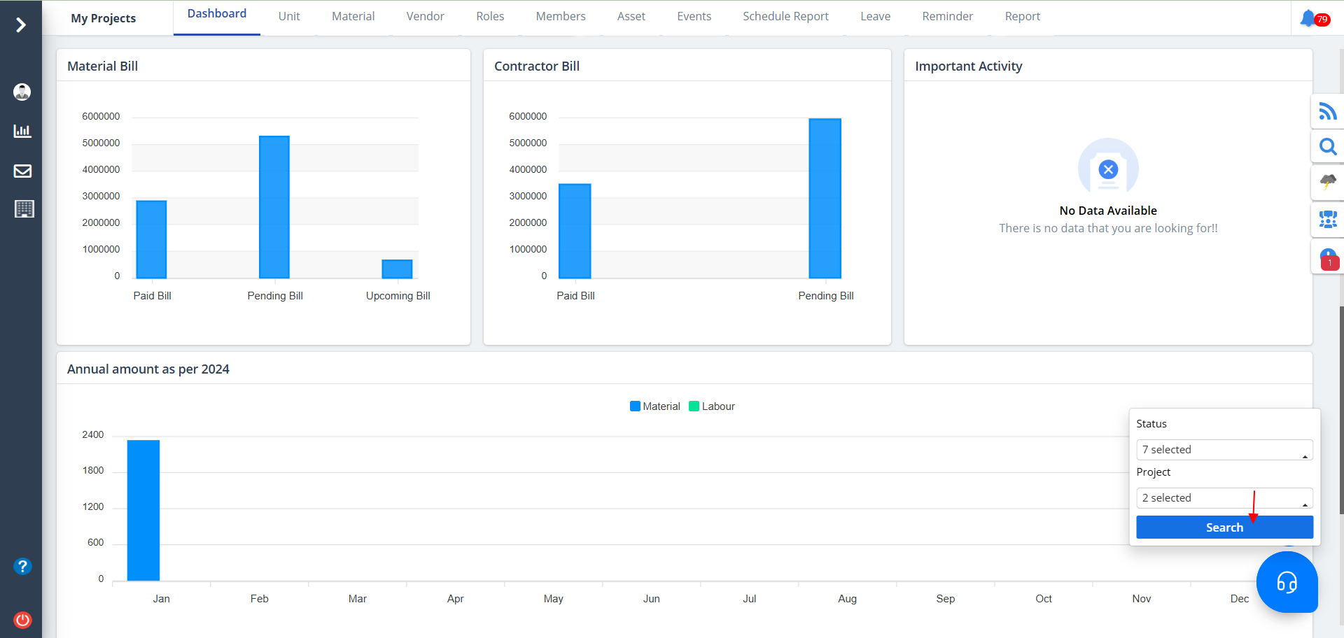
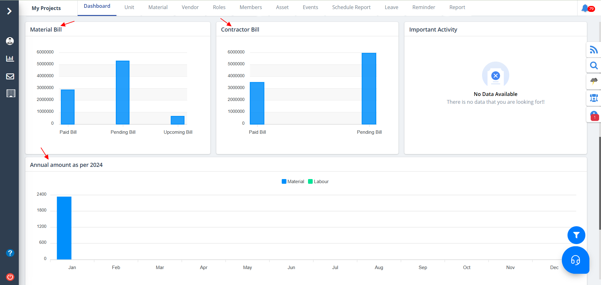
Data Representation

  • Material Bill: Tracks material expenses with three categories:
    • Paid Bill: Amount already settled.
    • Pending Bill: Unpaid dues awaiting clearance.
    • Upcoming Bill: Future planned expenses.
  • Contractor Bill: Displays payments related to contractors:
    • Paid Bill: Completed payments to contractors.
    • Pending Bill: Outstanding contractor payments.
  • Annual Amount (2024): Provides a yearly financial overview:
    • Monthly Breakdown: Shows expenses across months.
    • Categories: Differentiates between Material and Labour costs.
    • Budget Analysis: Helps track financial trends over the year.

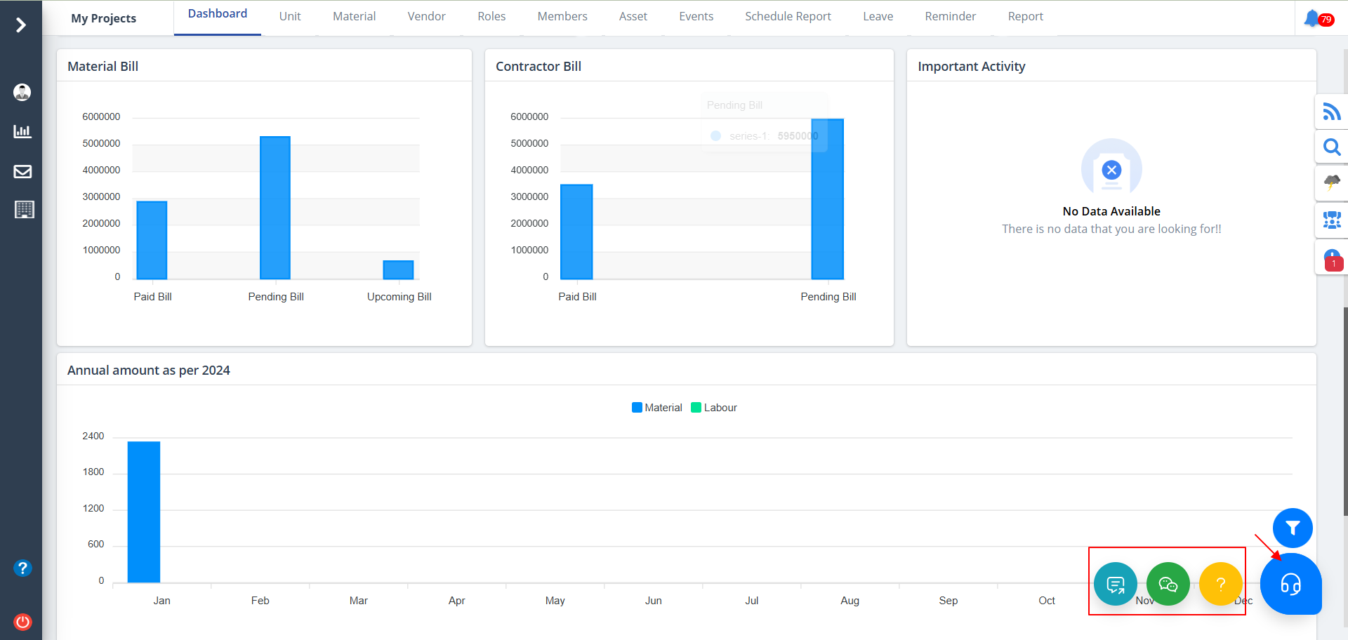
  • Use the filter button at the bottom right to narrow your viewing options based on status and project.
  • Select proper data and click on Search.

  • When the highlighted button is clicked, you will be able to experience chat options which includes chat bot, group chat and support chat.
  • Click on any of those to get started.

Newsletter

Subscribe and get notification from us